Skip to content

SENIOR SOFTWARE ENGINEER · 2020 — PRESENT

AYYEKA IOT PLATFORM

Enterprise IoT infrastructure monitoring platform processing millions of sensor data points in real-time for water utilities and smart city deployments worldwide.

VISIT AYYEKA.COM →
10+Enterprise Clients
99.9%Uptime
60%Fewer On-Site Visits
100K+API Requests / Day

THE PLATFORM

WHAT I BUILT

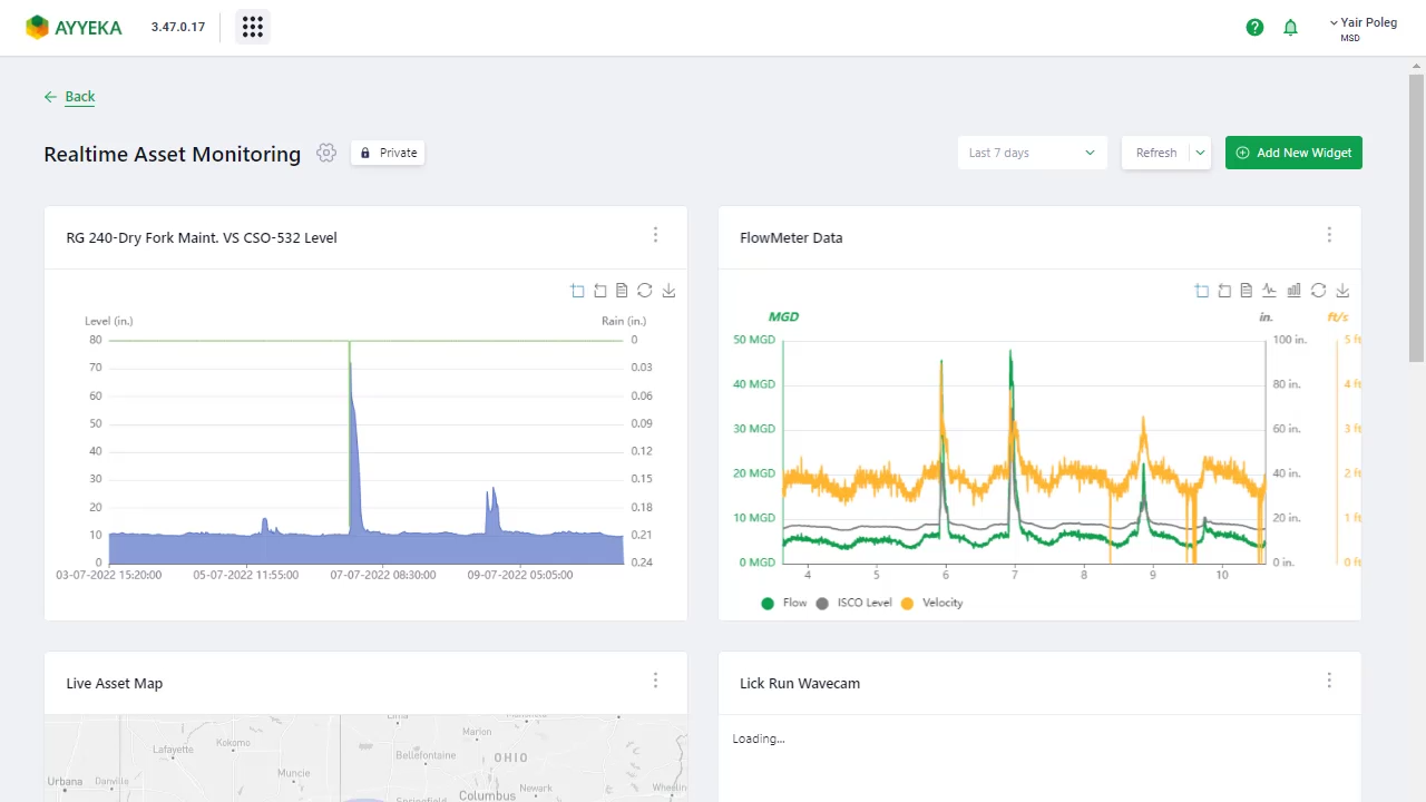
As a Senior Software Engineer at Ayyeka, I built and maintained the full-stack IoT platform used by enterprise clients to monitor critical water and infrastructure assets remotely.

My work spanned the React Native mobile app with BLE device pairing, the Angular web dashboard with real-time data visualization, and the Node.js backend services processing thousands of sensor readings per minute.

KEY ACHIEVEMENTS

  • Architected cross-platform mobile app with Bluetooth Low Energy device pairing
  • Built real-time dashboard processing 100K+ daily API requests
  • Designed custom analytics views for enterprise water & infrastructure clients
  • Reduced on-site maintenance visits by 60% through remote monitoring
  • Maintained 99.9% platform uptime across global deployments
  • Led migration from legacy Angular to modern React architecture

TECHNOLOGIES

React NativeAngularNode.jsTypeScriptBLEAWS IoT